Plugins

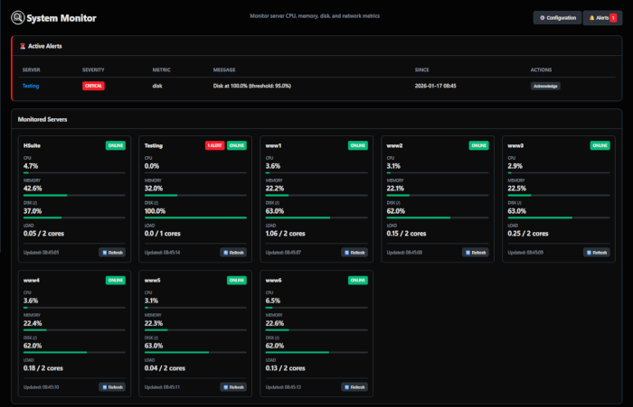
System Monitor

  • Monitor CPU, memory, disk usage, load averages, and network statistics
  • View system information, running services, and historical metrics
  • Set alert thresholds to receive notifications

Update Manager

  • Automatically check for software updates across servers
  • Track security and other software update availability
  • Update software packages remotely, including dry run testing

Website Audit

  • Website crawling to explore public-facing pages
  • Audit SSL certficates, headers, and other security info
  • Automated form testing and input validation

Database Monitor

  • Monitor PostgreSQL, MySQL, and SQL Server databases
  • Track connections, queries, and performance metrics
  • Security auditing for database configurations